Inkl. MVA & toll
Mac OSX
Windows
Andre kjøpte også:
-
NUGEN DialogCheck
5.567,00 kr
-
NUGEN SigMod
681,00 kr
-
NUGEN Halo Downmix w 3D extension
5.567,00 kr
-
NUGEN Halo Downmix 3D extension
1.385,00 kr
-
NUGEN AMB Dolby E Module
13.944,00 kr
Beskrivelse
Beskrivelse
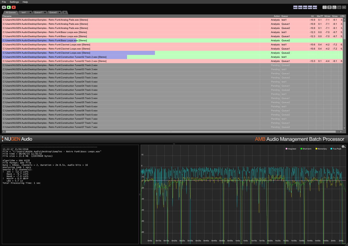
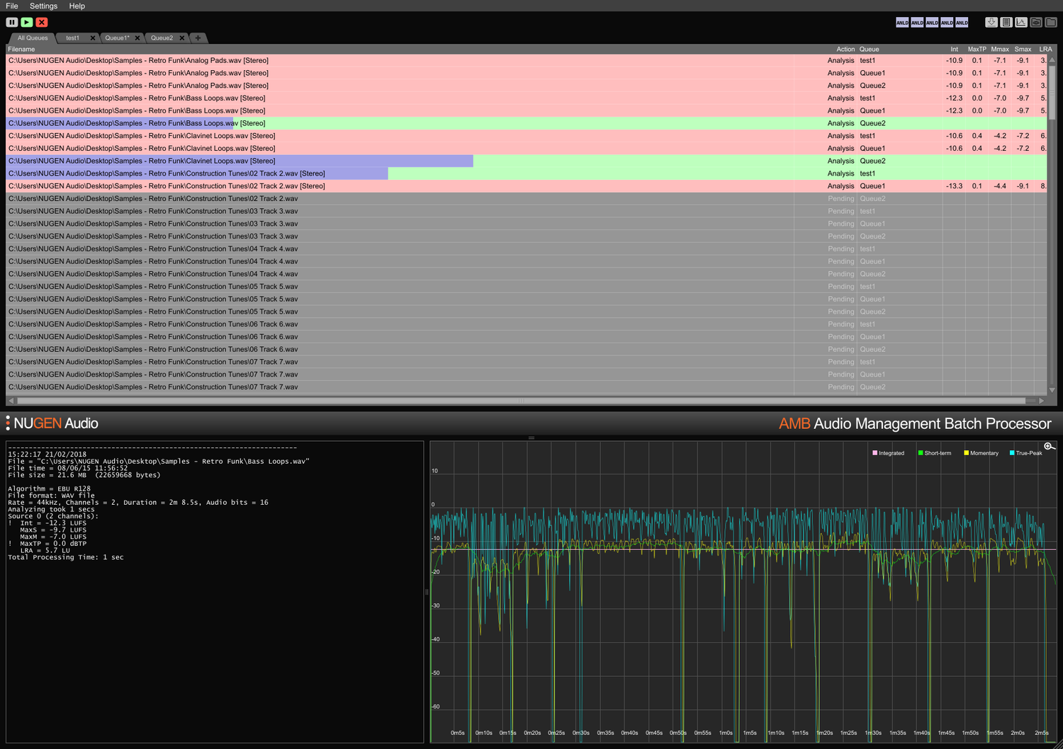
Audio Management Batch processor
For én fil, eller tusen
AMB er en modulær applikasjon for Windows og OSX som gjør det mulig for postproduksjonsanlegg å betydelig akselerere arbeidsflyter for en rekke forskjellige oppgaver, inkludert oppmixing og lydstyrkestyring.
AMB gir enestående kraft og kontroll ved å bruke trådede algoritmeprosesser og flere prosesserings-tråder som kan adresseres for parallell fil- og køhåndtering.
Lydstyrke kjerne-modul
Rask, filbasert lydprofilering og korrigering til ITU-R BS. 1770 (CALM) og EBU R128 standarder. Overvåkede mapper, advarselsindikatorer, sammen med detaljerte post-mortem loggfiler og grafikk administreres alle fra et fleksibelt intuitivt grensesnitt. Møt enkelt flere/komplekse leveringskrav gjennom detaljerte auto-korrigeringsbetingelser, typisk prosessering av filer med opptil 100x sanntid.
Oppmix kjerne-modul
Kjerne-teknologier fra NUGEN Audios anerkjente Halo Upmix plugin benyttes for batch-prosessering, og gir høy kvalitet, automatisk oppmixing til 5.1 og 7.1 fra stereo- og multikanalkilder, med nøyaktig nedmix-kompatibilitet om nødvendig.
DynApt utvidelse
NUGEN Audios prisbelønte teknologi for lydstyrke-kompatibel dynamisk tilpasning, DynApt, tillater reduksjon av dynamikk i lyden samtidig som man unngår introduksjon av dialogklarhetsproblemer som er vanlige i omarbeidet innhold. Denne utvidelsen muliggjør LRA-målretting og dynamisk innholdsomarbeiding, identifiserer og respekterer overganger samtidig som dialogklarhet bevares, og strømlinjeformer tilpasning av spillefilmer for TV, TV for nett, og radio for podcast.
ProRes og MXF utvidelser
Med ProRes-modulen håndteres PCM-lyd nativt innenfor enhver ProRes eller .mov-container, uten at video og metadata berøres.
Med MXF-modulen håndterer AMB PCM-lyd nativt innenfor flere MXF-formater (PCM-lyd i OP-1a og OP-Atom driftsmønstre) uten at annen data påvirkes, noe som sparer tid og unngår potensielle filkonverteringsfeil.
Dolby E utvidelse
Nativ dekoding og koding av Dolby E-filer. Dolby E-modulen gjør det mulig for AMB å dekode Dolby E-filer til PCM-lyd og/eller kode PCM-lyd til Dolby E, med full støtte for Dolby metadata.
Enterprise utvidelse
Full automatisering, skripting og rapportering i AMB og enkel MAM-integrasjon. Enterprise-utvidelsen maksimerer effektiviteten for større nettverksarbeidsflyter.
Funksjoner inkluderer e-postvarsler for køfullføring og analysefeil, post-prosessering skripteksekvering og plattformuavhengig kommandolinjestøtte (OSX/Windows).
Kø/Tråd-utvidelser
Grunnkonfigurasjonen av AMB får tilgang til to overvåkede mapper/køer som standard. Hver køutvidelse gir en ekstra overvåket mappe og/eller prosesseringskø, opp til totalt 16.
Som standard inkluderer den grunnleggende AMB-konfigurasjonen også to uavhengige prosesserings-tråder som optimaliserer arbeidsflyter ved å tillate to samtidige prosesser å kjøre parallelt. For enda større kraft og effektivitet kan en AMB tråd-utvidelse legges til; hver instans vil aktivere en ekstra prosesserings-tråd opp til totalt 16.
For arbeidsgrupper
Spare tid og øke nøyaktigheten av samsvarskontroll og korrigering. Med AMB som automatisk overvåker utdata-mapper, kan feil fanges og rettes, eller advarselsindikatorer gis for å sikre at kvalitetsstandarder og samsvarskriterier alltid overholdes.
Flere køer og mapper muliggjør automatisert re-versjonering av originale eiendeler for forskjellige regioner og nettverksstandarder. Ved å bruke den valgfrie DynApt-utvidelsen automatiseres omarbeiding fra spillefilm til TV til nettklare eiendeler, og bevarer dialogklarhet og muliggjør spesifikk LRA-målretting om nødvendig.
Kondensierte og omfattende tekstlogger, samt grafiske logger er tilgjengelige, noe som muliggjør detaljert post-mortem analyse og bevis på samsvarsregistre.
Med muligheten til å utvide kapasiteten med opptil 16 overvåkede mapper og køer og 16 prosesserings-tråder, er AMB en fremtidsrettet løsning for ethvert travelt postproduksjonsmiljø.
For ingest og kringkasting
Automatiser vurdering av innkommende tredjeparts eiendeler med letthet. Valgfri feilmelding og/eller korrigering sikrer at akseptstandarder overholdes uten feil.
Fullt utvidbar med opptil 16 prosesserings-tråder og 16 mapper som kan opprettholde individuelle samsvarskriterier, kan AMB skaleres for å håndtere høy gjennomstrømning.
Med muligheten til automatisk å sende den samme filen til flere køer, er AMB perfekt for omarbeiding for flere regioner og avspillingsmiljøer, inkludert film, TV og internettstrømmer fra en enkelt original eiendel.
Dolby E, MXF og ProRes utvidelsesalternativer tillater nativ håndtering av lyden innen containeren. Full metadata-støtte, inkludert overstyringer, sikrer jevn overgang av filer gjennom større MAM-systemer.
Features
- Typically over 100x real-time
- Multiple file formats supported
- Scalable modular architecture
- Loudness and upmix options
- Automated log generation
System Requirements
macOS
Windows


